IN THIS ARTICLE
- Date of actual transaction: Overview
- Navigate to the Dashboard configuration page
- Configure date of actual transaction dashboard
Date of actual transaction: Overview
The different configurations related to date of actual transaction dashboard that can be configured are:
- Enable or disable the date of actual transaction dashboard
- Choose a default transaction type
- Choose a default entity tag
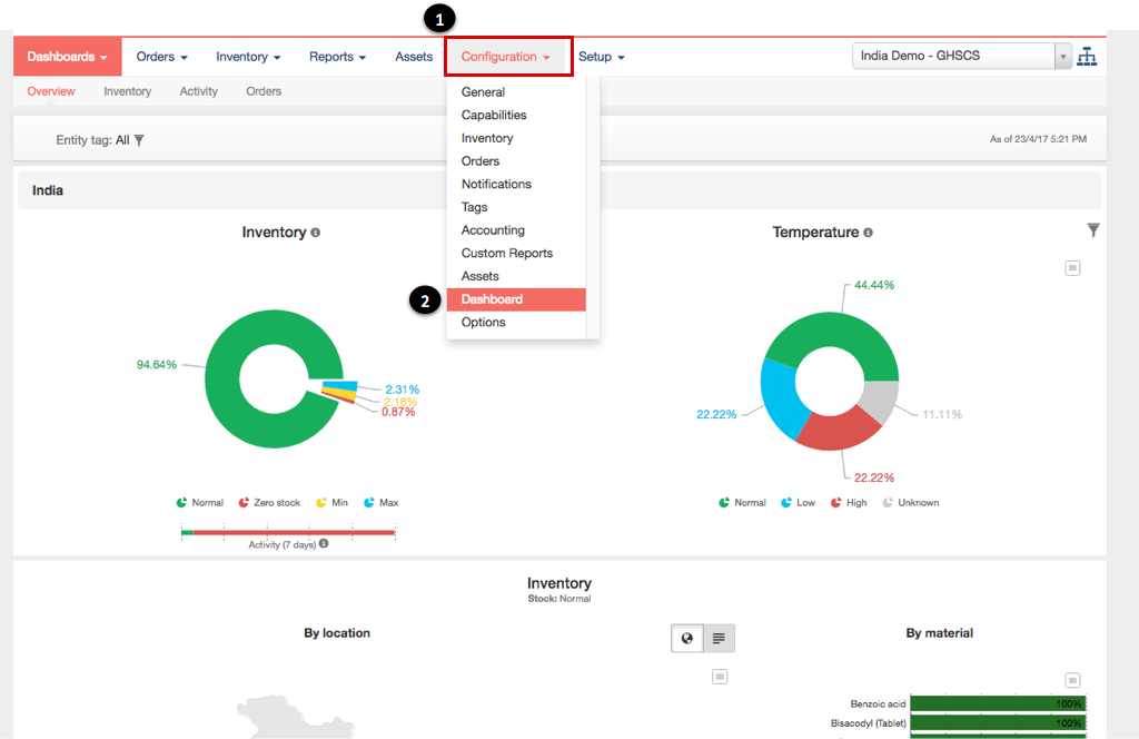
Navigate to the Dashboard configuration page
- Click on the Configuration tab in the main menu
- Select the Dashboard sub-tab from the drop-down list
- View the list of all date of actual transaction dashboard related configuration under the heading of:
- Disable date of actual transaction
- Default transaction type filter
- Default entity tag filter
![]() |
NOTE All entity tags must be configured prior to configuring the dashboard |
Configure date of actual transaction dashboard
- Select the checkbox next to the heading disable date of actual transaction dashboard. Do not select if the dashboard should be enabled
- Click on the dropdown next to heading default transaction type filter to select the type of transaction
- Select the type of transaction to be used as default from the dropdown
- Click on the dropdown next to heading default entity tag filter to select the entity tag
- Type or click on the field next to the heading Default entity tag filter
- Choose the entity tag from the dropdown
- Click on Save button at the end of the page to finalise the changes
- View the confirmation that the configuration has been updated successfully
