IN THIS ARTICLE
- Transaction counts: Overview
- Text Guide
- Navigate to the Transaction counts report page
- Transaction counts report filters
- View Transaction counts for demands
- Export Transaction counts report
Transaction counts: Overview
Transaction counts show the total and the average number of transactions, either overall, or that of a given transaction type - like demands - as well as the percentage of entities that did a particular type or any transaction.
TEXT GUIDE
Navigate to the Transaction counts report page
- Click on the Reports tab in the main menu
- Select the Transaction counts sub-tab from the available options

Transaction counts report filters
Select a date range, which is the ONLY mandatory filter
- From: view transaction counts from a specific date, the default is five years prior

2. To: view transaction counts until a specific date, the default is the current day

Choose ONE from the following optional filters:
- Material name: view transaction counts for a single material
- Entity: view results by a single entity
- State name: view results by a single state
- District/County: view results by a district/county
- Entity group: view reporting by a group of entities/stores
- Entity tag: view transaction counts in all entities that come within the same administrative boundaries
- Material tag: filter by materials categorized under one category or group

View transaction counts for demands
- The screen will display the various filter options available to extract specific information, filter the options by:
- Typing the parameter under the filter option field based on selection or typing of keywords
- Selecting from the list of drop-down options that appear
Click on the Get Report button

3. View a report of transaction counts across all materials and entities for the selected time period
4. Click on the Demand sub-tab from the Transactions counts menu

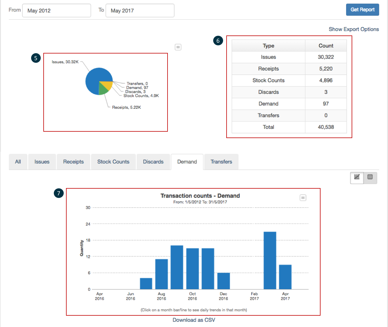
5. View a pie chart displaying a visual representation of the percentage of each type of transaction
6. View a table beside the pie chart with the numbers of each kind of transaction and the total
7. View the bar graph below the pie chart with the information split up month-wise

8. This report can further be drilled down. Upon hovering over the bar (in the graph) a text appears which shows the total number of issues made in that particular month. Click on a month bar to see daily trends in that month
9. Click on the Table icon

10. View the same information in a tabular format
11. Click on the graph icon to switch back to the graph view

12. Click on Reset if you want to change filter criteria

![]() |
NOTE Not selecting a filter option will provide transaction counts across all materials and entities for five years |
Export transaction counts report
- Click on Show Export Options (This is available only for graph view (not for table view)

2. Choose whether to aggregate data by month (default) or day
3. Select a time period for which to generate a report
4. Click on Export to export a report or Cancel to quit

5. A message will pop up to confirm that the report will be emailed to the registered address. Click OK to continue

6. Another pop up will confirm that the email has been sent

7. Go to the user profile at the top right of the screen and click on My Exports

8. You will be taken to the My Exports page where you can click on the file name to view it

9. Click on Download as CSV to download a report in a format that can be opened in Microsoft Excel
10. Click on the icon above the chart to download the chart in the following options available:
- JPG image
- PNG image
- PDF document
- SVG vector image
- XLS file

